Даже если крутится в правильную сторону? Можно тогда попробовать в самой револьверке фазу перекинуть, если все остальное верно.aftaev писал(а):При пуске ЧПУ наверно попыталась зажать револьверку. А так как фазировка перепутана, то вместо зажима, револьверка разжалась и началась крутиться.Smersh54 писал(а):включил программу ЧПУ. Сразу закрутилась револьверка и не хочет останавливаться. Причину так и не понял.
Оживление 16к20т1
-
Smersh54
- Кандидат
- Сообщения: 83
- Зарегистрирован: 17 май 2018, 11:15
- Репутация: 2
- Настоящее имя: Алексей
- Откуда: Новосибирск
- Контактная информация:
Re: Оживление 16к20т1
-
Vaycartana
- Опытный
- Сообщения: 106
- Зарегистрирован: 15 мар 2018, 10:27
- Репутация: 12
- Настоящее имя: Sergey
- Контактная информация:
Re: Оживление 16к20т1
Револьверка может крутиться только в одну сторону, в другую она крутиться совсем не много. До тех пор пока язычок в паз не упреться, а потом она сама себя затягивает и после назатия на концевик отключает.
-
aftaev
- Зачётный участник

- Сообщения: 34042
- Зарегистрирован: 04 апр 2010, 19:22
- Репутация: 6194
- Откуда: Казахстан.
- Контактная информация:
Re: Оживление 16к20т1
Нужно пробовать перекидывать.Smersh54 писал(а):Можно тогда попробовать в самой револьверке фазу перекинуть,
Нужно было запускать как есть. А потом по частям модернизировать. А вы все по отрезали, револьверку поменяли теперь у вас поле чудес намечается
Дилетанту сложные вещи кажутся очень простыми, и только профессионал понимает насколько сложна самая простая вещь
Кто хочет - ищет возможности, кто не хочет - ищет оправдание.
Найди работу по душе и тебе не придется работать.
Кто хочет - ищет возможности, кто не хочет - ищет оправдание.
Найди работу по душе и тебе не придется работать.
-
aftaev
- Зачётный участник

- Сообщения: 34042
- Зарегистрирован: 04 апр 2010, 19:22
- Репутация: 6194
- Откуда: Казахстан.
- Контактная информация:
Re: Оживление 16к20т1
Правильно. При включении ЧПУ если видит что концевик зажима револьверки не замкнут, пытается ее затянуть. А если фазы перепутаны, то вместо затяжки, наоборот крутит мотор в обратную сторону, освобождает диск и будет его непрерывно вращать.Vaycartana писал(а):Револьверка может крутиться только в одну сторону, в другую она крутиться совсем не много. До тех пор пока язычок в паз не упреться, а потом она сама себя затягивает и после назатия на концевик отключает.
Дилетанту сложные вещи кажутся очень простыми, и только профессионал понимает насколько сложна самая простая вещь
Кто хочет - ищет возможности, кто не хочет - ищет оправдание.
Найди работу по душе и тебе не придется работать.
Кто хочет - ищет возможности, кто не хочет - ищет оправдание.
Найди работу по душе и тебе не придется работать.
- Юный_Техник
- Кандидат
- Сообщения: 53
- Зарегистрирован: 22 авг 2018, 09:50
- Репутация: 4
- Настоящее имя: Александр
- Контактная информация:
Re: Оживление 16к20т1
Smersh54 писал(а):Провел в обнимку со станком почти два дня.
Подтянул все контакты, продул все платы, подключил ЧПУ, револьверку и пробный пуск.
Включил главный "рубильник" и ничего не взорвалось, выдохнул. Кнопка запуска электрооборудования не принесла успеха, пришлось прозвонить всю цепочку. Оказалось, что кнопка аварийной остановки, была "вкручена"
Со второго пуска все загудело/зашумело. Включил компьютер, открываю программу, срабатывает один из контакторов, жму кнопку "запуск станка", а она в ответ говорит, что-то вроде - нет напряжения питания.
Пытаюсь включить привода кнопкой запуска приводов и ничего не происходит. Открываю шкаф с приводами, на левом приводе горит CP, правый привод вообще без признаков жизни. На пускателях, напряжение есть только на левом под приводами пускателем. Посмотрел контакторы KV1, KV2 включены, KV4 выключен. На нем нет ничего, пытался его включить руками, но он обесточен.
Перекинул две фазы местами на главном "рубильнике" , включил программу ЧПУ. Сразу закрутилась револьверка и не хочет останавливаться. Причину так и не понял.
Может не правильно подключил? голова относительно свежая, как я понял на ней два концевика и выходит 4 провода а не 2.
Подключил пока 6 позиций вместо 8, на фото перемычка есть, которая уже разрезана при опытах.
Так же в шкафу центральном мигает УПС-2У3, пытался найти информацию , должен ли он так делать, но не нашел.
И очень странно работают РТЛ-1003, такое ощущение что вообще не работают. Внешние контакты должны ведь звониться между собой в свободном состоянии, а он это делает 50%50, после нажатии на него?
Конденсаторов много откушено по одной ноге на RC платах.
Контакты педали заизолировал пока. На пульте станка есть переключатели в положение СП,ПП и РП, БП... так и не понял пока, что это.
И еще оставил заизолированным 283 (вроде...уже забыл) контакт, по ощущениям он был на нижней 13 клемме в правом шкафе.
Есть новая версия программы, но сказали запускать на старой версии, ведь он на ней работал.
Пока как-то так.
Задача запустить привода и понять почему крутится голова после смены фаз. Буду изучать схемы, за что какой контактор отвечает. Все методом проб и ошибок.
Если раньше станок работал нормально, то правильное подключение фаз подскажет асинхронный моторчик синего цвета который находится с правой стороны, это импульсная смазка направляющих. Вот по тому как он вращается и определяйтесь, там еще стрелка нарисована, включается он либо Кнопкой с панели (где тумблер ВКЛ) либо системой ЧПУ через заданный промежуток времени и ,как правило, при первом включении станка. Для включения приводов должно выполниться условие Готовность станка, в частности реле потока смазки шпинделя и прочее. Открывайте лист 3 схемы и смотрите цепи.
Блок УПС-2У3 - это коробка с неоновыми лампочками, показывает наличие фазы ,его назначение чисто информативное.
На фото контакты термореле РТЛ-1003 не задействованы, следовательно его работа ни на что не влияет.
На РД вызванивайте один общий провод идущий от герконов и соединяйте с общим проводом идущим в ЭА ЧПУ, без него поиск позиции работать не будет. Вроде бы это неподключенный белый.
RC-фильтры(конденсаторы) очень желательно заменить на новые, особенно МБМ, зеленые можно оставить они достаточно надежные и даже встречаются с военной приемкой (ромбик).
И нужно прозвонить сопротивление резистора последовательно с ним стоящий, часто он бывает в обрыве.
Фраза: провод на нижней 13 клемме в правом шкафе ни о чем никому не говорит. Ищите по ему номеру цепь на схеме и подсоединяйте оторванный провод тоже согласно схемы.
Фраза: что-то вроде - нет напряжения питания тоже малоинформативна, записывайте дословно что сообщает система.Это важно для диагностики.
-
Smersh54
- Кандидат
- Сообщения: 83
- Зарегистрирован: 17 май 2018, 11:15
- Репутация: 2
- Настоящее имя: Алексей
- Откуда: Новосибирск
- Контактная информация:
Re: Оживление 16к20т1
Юный_Техник, на фото реле тепловое просто для наглядности. Одна из проблем думаю с ними.
Про УПС я читал, говорят, что информирует, но было не понятно, почему один мигает, а второй нет, от этого и возник вопрос.
В РД подключены все провода с общим. Просто головка куплена отдельно от станка, никаких гарантий, что она исправна нет. Поэтому и хотелось узнать, не механическое ли это.
Правый мотор со смазкой не включается, ведь ЧПУ не включает станок, выдавая ошибку на отстутсвия напряжения.
Большинство конденсаторов на платах откушены, на одних ногах, думаю это сделали специально.
Спасибо за рекомендации. За неделю думаю разберусь.
Последовательность пишу больше для себя, т к в дальнейшем ещё один станок собирать.
Всем спасибо, будем разбираться и проверять все по схеме.
Про УПС я читал, говорят, что информирует, но было не понятно, почему один мигает, а второй нет, от этого и возник вопрос.
В РД подключены все провода с общим. Просто головка куплена отдельно от станка, никаких гарантий, что она исправна нет. Поэтому и хотелось узнать, не механическое ли это.
Правый мотор со смазкой не включается, ведь ЧПУ не включает станок, выдавая ошибку на отстутсвия напряжения.
Большинство конденсаторов на платах откушены, на одних ногах, думаю это сделали специально.
Спасибо за рекомендации. За неделю думаю разберусь.
Последовательность пишу больше для себя, т к в дальнейшем ещё один станок собирать.
Всем спасибо, будем разбираться и проверять все по схеме.
-
Vaycartana
- Опытный
- Сообщения: 106
- Зарегистрирован: 15 мар 2018, 10:27
- Репутация: 12
- Настоящее имя: Sergey
- Контактная информация:
Re: Оживление 16к20т1
Инструментальную голову, можно проверить и без чпу. Снимите заднюю крышку и вытяните ротор, после чего можно вращать голову руками, только ключа надо сделать. Ну и герконы прозвоните.
-
aftaev
- Зачётный участник

- Сообщения: 34042
- Зарегистрирован: 04 апр 2010, 19:22
- Репутация: 6194
- Откуда: Казахстан.
- Контактная информация:
Re: Оживление 16к20т1
Куда проще можно сделать. В ящике будут два пускателя или реле которые включают вращение мотора в револьверке по и против часовой. Вручную, нажимая на язычок пускателя вращаем барабан револьверки то в одну, то в другу сторону и понимаем как она работаетVaycartana писал(а):Инструментальную голову, можно проверить и без чпу. Снимите заднюю крышку и вытяните ротор, после чего можно вращать голову руками, только ключа надо сделать. Ну и герконы прозвоните.
Дилетанту сложные вещи кажутся очень простыми, и только профессионал понимает насколько сложна самая простая вещь
Кто хочет - ищет возможности, кто не хочет - ищет оправдание.
Найди работу по душе и тебе не придется работать.
Кто хочет - ищет возможности, кто не хочет - ищет оправдание.
Найди работу по душе и тебе не придется работать.
-
Vaycartana
- Опытный
- Сообщения: 106
- Зарегистрирован: 15 мар 2018, 10:27
- Репутация: 12
- Настоящее имя: Sergey
- Контактная информация:
Re: Оживление 16к20т1
Это если с механикой все в порядке.
- Юный_Техник
- Кандидат
- Сообщения: 53
- Зарегистрирован: 22 авг 2018, 09:50
- Репутация: 4
- Настоящее имя: Александр
- Контактная информация:
Re: Оживление 16к20т1
Коллеги, без правильной фазировки тиристорные привода никуда не поедут и появится ошибка Неправильное чередование фаз, поэтому сначала нужно разобраться с этой проблемой.
Smersh54, найдите в шкафу пускатель КМ11 мотора смазки направляющих и нажмите на его язычок вручную, соблюдая ТБ, разумеется (палочкой из дерева, пластика и пр.)
Лучше это делать вдвоем, один смотрит, другой нажимает. На направляющих смазка появится не сразу, секунд примерно через 6-10.
После этого можно повращать РД вручную, на Поворот это пускатель КМ4 , на Зажим пускатель КМ5.
Smersh54, найдите в шкафу пускатель КМ11 мотора смазки направляющих и нажмите на его язычок вручную, соблюдая ТБ, разумеется (палочкой из дерева, пластика и пр.)
Лучше это делать вдвоем, один смотрит, другой нажимает. На направляющих смазка появится не сразу, секунд примерно через 6-10.
После этого можно повращать РД вручную, на Поворот это пускатель КМ4 , на Зажим пускатель КМ5.
-
nkp
- Мастер
- Сообщения: 8340
- Зарегистрирован: 28 ноя 2011, 00:25
- Репутация: 1589
- Контактная информация:
Re: Оживление 16к20т1
это скорей полумера(можно конечно угадать) - двигатель может вращаться в нужную сторону ,но приводы работать не будут...Юный_Техник писал(а):Коллеги, без правильной фазировки тиристорные привода никуда не поедут и появится ошибка Неправильное чередование фаз, поэтому сначала нужно разобраться с этой проблемой.
Smersh54, найдите в шкафу пускатель КМ11 мотора смазки направляющих и нажмите на его язычок вручную, соблюдая ТБ, разумеется (палочкой из дерева, пластика и пр.)
на приводе есть лед CP , на фото он горит...
перекинуть фазы,добиться чтоб ошибка ушла(она как раз говорит о неправильном чередовании фаз),
тогда и движкам "хорошо" и приводам
- Юный_Техник
- Кандидат
- Сообщения: 53
- Зарегистрирован: 22 авг 2018, 09:50
- Репутация: 4
- Настоящее имя: Александр
- Контактная информация:
Re: Оживление 16к20т1
так этим и занимаемсяnkp писал(а):перекинуть фазы,
-
nkp
- Мастер
- Сообщения: 8340
- Зарегистрирован: 28 ноя 2011, 00:25
- Репутация: 1589
- Контактная информация:
Re: Оживление 16к20т1
что значит "занимаемся" ?Юный_Техник писал(а):так этим и занимаемся
советуешь?
или "вживую" занимаешься?
-
Smersh54
- Кандидат
- Сообщения: 83
- Зарегистрирован: 17 май 2018, 11:15
- Репутация: 2
- Настоящее имя: Алексей
- Откуда: Новосибирск
- Контактная информация:
Re: Оживление 16к20т1
Поменял рано утром фазы на вводном автомате, ошибка СP осталась. Поменял фазы на моторе РГ , головка перестала быссмысленно крутиться и затянулась. Понажимал контакторы отвечающие за РД, все прекрасно работает. Не работают маслостанция, буду разбираться по схеме.
Возможно откусанная педаль, что-то не запускает дальше.
Попробовал контактором запустить двигатель смазки - жужит бодренько, но смазки нет, при всех вариантах фаз. Масла в баке около 5см от низа пластикового щупа, наверное мало? CP так и не исчезла. ЧПУ выдает ошибку - включите напряжение питания
Возможно откусанная педаль, что-то не запускает дальше.
Попробовал контактором запустить двигатель смазки - жужит бодренько, но смазки нет, при всех вариантах фаз. Масла в баке около 5см от низа пластикового щупа, наверное мало? CP так и не исчезла. ЧПУ выдает ошибку - включите напряжение питания
Последний раз редактировалось Smersh54 27 янв 2020, 14:32, всего редактировалось 1 раз.
-
nkp
- Мастер
- Сообщения: 8340
- Зарегистрирован: 28 ноя 2011, 00:25
- Репутация: 1589
- Контактная информация:
Re: Оживление 16к20т1
тут как раз последовательность такая:Smersh54 писал(а):Поменял рано утром фазы на вводном автомате, ошибка СP осталась. Поменял фазы на моторе РГ , головка перестала быссмысленно крутиться и затянулась
меняем фазы местами - добиваемся пропадания ошибки CP
уже затем проверяем асинхронники на правильность вращения
если что - меняем фазы уже конкретно на пускателях(клеммниках движков)
-
nkp
- Мастер
- Сообщения: 8340
- Зарегистрирован: 28 ноя 2011, 00:25
- Репутация: 1589
- Контактная информация:
Re: Оживление 16к20т1
хотя надо добавить ,что ошибка CP будет и при некоторых других неисправностях
но как бы без ее устранения нет смысла - станок то не заработает
но как бы без ее устранения нет смысла - станок то не заработает
- Юный_Техник
- Кандидат
- Сообщения: 53
- Зарегистрирован: 22 авг 2018, 09:50
- Репутация: 4
- Настоящее имя: Александр
- Контактная информация:
Re: Оживление 16к20т1
Ошибка СР горит при включенных или выключенных приводах?Smersh54 писал(а):Поменял рано утром фазы на вводном автомате, ошибка СP осталась.
Если фазы подключены правильно и привода включены ошибка уйдет. Если ошибка не уходит после включения приводов меняйте фазы на входе станка.
-
Smersh54
- Кандидат
- Сообщения: 83
- Зарегистрирован: 17 май 2018, 11:15
- Репутация: 2
- Настоящее имя: Алексей
- Откуда: Новосибирск
- Контактная информация:
Re: Оживление 16к20т1
Так станок не даёт включить привода. Кнопка пуска, ничего не включает.Юный_Техник писал(а):Ошибка СР горит при включенных или выключенных приводах?Smersh54 писал(а):Поменял рано утром фазы на вводном автомате, ошибка СP осталась.
Если фазы подключены правильно и привода включены ошибка уйдет. Если ошибка не уходит после включения приводов меняйте фазы на входе станка.
Оставлю для себя информацию, чтобы было под рукой.
При включении станка контакторы и реле:
Центральный шкаф:
КМ4, КМ5 - Револьверная головка - не включены
КМ8, КМ9 - Пиноль - не включена (возможно на нее педаль патрона идет)
КМ10 - Привод охлаждения - включен (включается при запуске программы ЧПУ)
КМ11 - Смазка направляющих - не включен
KV2 - включен
KV3 - включен
KV4 - не включен
Правый шкаф
КМ6 - не включен
КМ7 - не включен
КМ2 - привод смазки шпинделя - не включен
KV1 - не включен
KV5 - не включен
Вверху шкафа висит инородный контактор, провода к нему идут из центрального шкафа КМ10, весь в соплях изолированные концы изолентой.
- Юный_Техник
- Кандидат
- Сообщения: 53
- Зарегистрирован: 22 авг 2018, 09:50
- Репутация: 4
- Настоящее имя: Александр
- Контактная информация:
Re: Оживление 16к20т1
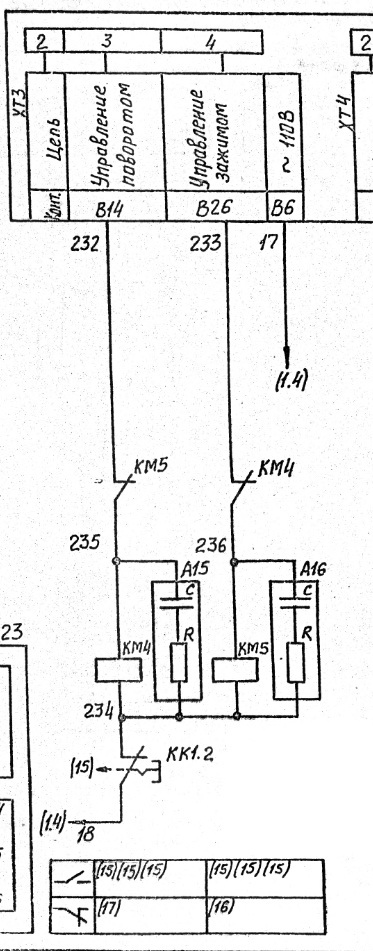
В оригинальном и не переделанном станке цепи включения выглядят так, это Лист 3:Smersh54 писал(а):станок не даёт включить привода. Кнопка пуска, ничего не включает.
Но в вашем модернизированном станке может быть иначе)
-
Leo_1943
- Мастер
- Сообщения: 875
- Зарегистрирован: 03 май 2014, 07:24
- Репутация: 250
- Настоящее имя: Леонид
- Откуда: Харьков
Re: Оживление 16к20т1
Доброго вечера. Защита CP,по-сути наличие фаз и питающих напряжений, бывает выход из строя стабилизатора. И наличие пилообразных напряжений на фазовом управлении.и плюс да их чередование,но если нет к примеру -15, переставлять устаните.
И правильно из поста выше, нажатый концевой не даст включить привод
И правильно из поста выше, нажатый концевой не даст включить привод