Замена подшипников шпинделя ISO40 с автосменой
- Urec
- Мастер
- Сообщения: 403
- Зарегистрирован: 23 окт 2012, 11:32
- Репутация: 92
- Настоящее имя: Георгий
- Откуда: г.Москва
- Контактная информация:
Замена подшипников шпинделя ISO40 с автосменой
Здравствуйте!
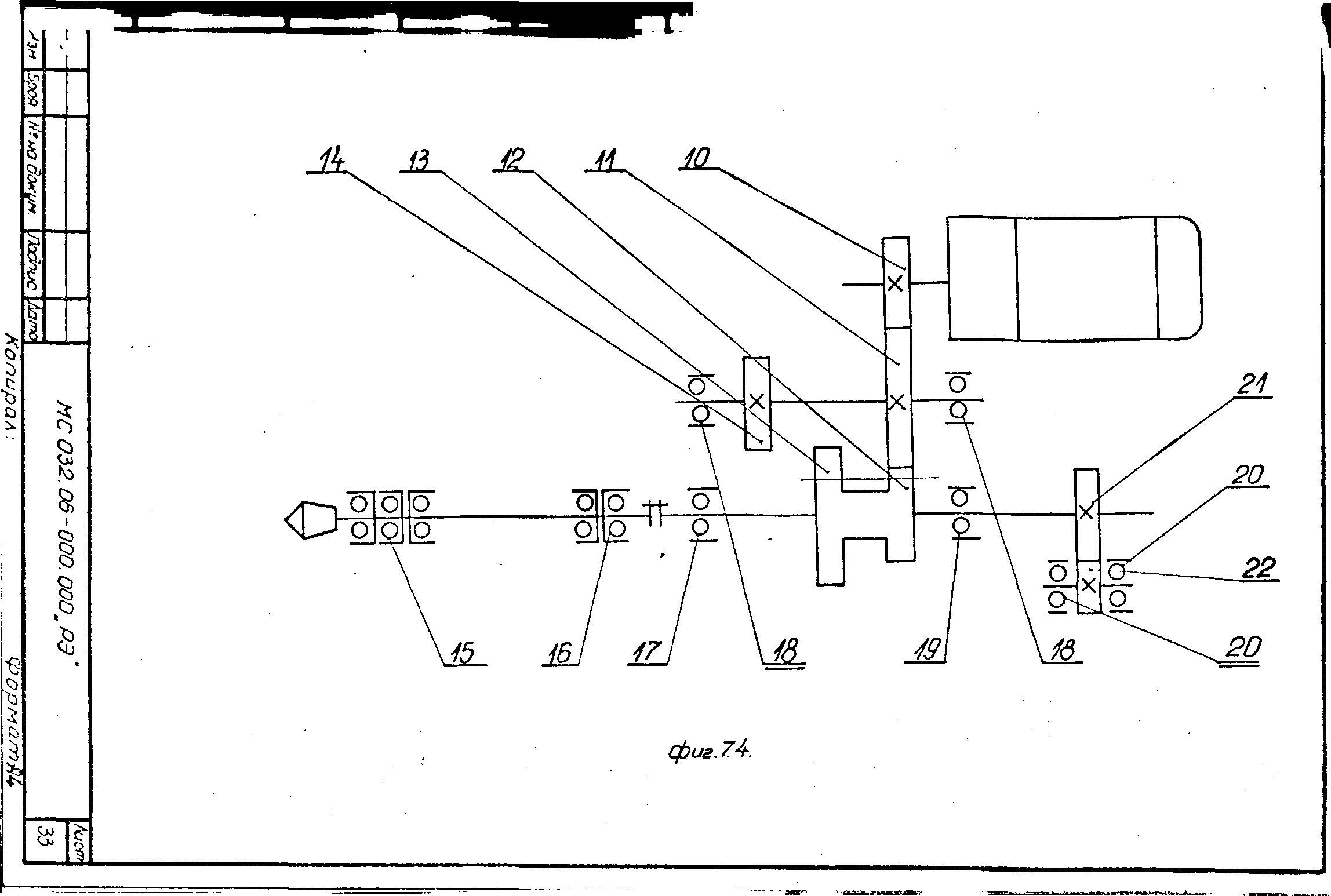
Имею 5ти осевой болгарский оц МС-032
Продан мне, видимо, по причине общей заезженности.
Запуски показали сильно греющиеся подшипники шпинделя и гремящую коробку скоростей.
По подшипникам коробки скоростей вопрос ясен
А вот что делать со шпиндельными?
Предварительный поиск подшипников пугает ценниками
Подшипники типоразмера 70х110х20 ищутся на Ура. Может взят 5 подшипников поприличнее и вставить их в шпиндель?
Все будет лучше чем греющиеся и гремыхающие подшипники шпинделя сейчас.
Или дефектовать самый убитый и его заменить на аналог?
Что можно почитать по ремонту шпинделей? дуплексирование подшипников итд?
Что будет если поставить 5 новых подшипников?
С Уважением
Имею 5ти осевой болгарский оц МС-032
Продан мне, видимо, по причине общей заезженности.
Запуски показали сильно греющиеся подшипники шпинделя и гремящую коробку скоростей.
По подшипникам коробки скоростей вопрос ясен
А вот что делать со шпиндельными?
Предварительный поиск подшипников пугает ценниками
Подшипники типоразмера 70х110х20 ищутся на Ура. Может взят 5 подшипников поприличнее и вставить их в шпиндель?
Все будет лучше чем греющиеся и гремыхающие подшипники шпинделя сейчас.
Или дефектовать самый убитый и его заменить на аналог?
Что можно почитать по ремонту шпинделей? дуплексирование подшипников итд?
Что будет если поставить 5 новых подшипников?
С Уважением
-
exe
- Мастер
- Сообщения: 422
- Зарегистрирован: 25 дек 2015, 07:37
- Репутация: 105
- Настоящее имя: -
- Контактная информация:
Re: Замена подшипников шпинделя ISO40 с автосменой
может в подшипниках проблема со смазкой? проверяли?
если и менять подшипники, то только на те же или их аналоги по хар-кам, не уверен, но там похоже стоят комплекты подшипников - дуплекс и триплекс
если и менять подшипники, то только на те же или их аналоги по хар-кам, не уверен, но там похоже стоят комплекты подшипников - дуплекс и триплекс
- N1X
- Мастер
- Сообщения: 3653
- Зарегистрирован: 16 фев 2015, 21:19
- Репутация: 1646
- Настоящее имя: Владимир
- Откуда: Беларусь, Гомель
- Контактная информация:
Re: Замена подшипников шпинделя ISO40 с автосменой
Шпиндель скорее всего банально перетянули... Натяг подшипников регулируется.
- ukr-sasha
- Мастер
- Сообщения: 3401
- Зарегистрирован: 21 мар 2011, 07:47
- Репутация: 2181
- Настоящее имя: Украинец Александр Григорьевич
- Откуда: Киев, Украина
- Контактная информация:
Re: Замена подшипников шпинделя ISO40 с автосменой
exe писал(а):там похоже стоят комплекты подшипников - дуплекс и триплекс
Задан при изготовлении.N1X писал(а):Натяг подшипников регулируется.
Скорее всего подшипники умерли, так как нагрев из-за смазки вероятен.
- N1X
- Мастер
- Сообщения: 3653
- Зарегистрирован: 16 фев 2015, 21:19
- Репутация: 1646
- Настоящее имя: Владимир
- Откуда: Беларусь, Гомель
- Контактная информация:
Re: Замена подшипников шпинделя ISO40 с автосменой
Угу, ляпнул, сейчас только картинку глянул...
- Urec
- Мастер
- Сообщения: 403
- Зарегистрирован: 23 окт 2012, 11:32
- Репутация: 92
- Настоящее имя: Георгий
- Откуда: г.Москва
- Контактная информация:
Re: Замена подшипников шпинделя ISO40 с автосменой
Поиск яндексом выдает 800 евро за...1 подшипник.
Если денех как всегда нет а пилить на станке хочется? Может поставить конические какие того же типоразмера?
Если денех как всегда нет а пилить на станке хочется? Может поставить конические какие того же типоразмера?
- Urec
- Мастер
- Сообщения: 403
- Зарегистрирован: 23 окт 2012, 11:32
- Репутация: 92
- Настоящее имя: Георгий
- Откуда: г.Москва
- Контактная информация:
Re: Замена подшипников шпинделя ISO40 с автосменой
Вообще натяг там регулируется. Я уже 2 раза подкладывал подаладочки. До меня вообще рукой с трудом крутился шпинедль. Просто стянуть подшипники и потом одеть их же уже хана шпинделю? По ремонту почитать что то можно?
- ukr-sasha
- Мастер
- Сообщения: 3401
- Зарегистрирован: 21 мар 2011, 07:47
- Репутация: 2181
- Настоящее имя: Украинец Александр Григорьевич
- Откуда: Киев, Украина
- Контактная информация:
Re: Замена подшипников шпинделя ISO40 с автосменой
По подсказке форумчанина недавно искал триплексы и дуплексы.
Вот фабричный китайский бренд:
- триплекс HRB 7014CETA/P4TBT
- дуплекс HRB 7014CETA/P4TB
Приехали с паспортом измерений.
Для затравки ссылка. При желании конкурентов сами найдете.
http://world.taobao.com/item/4361299636 ... aLW#detail
Вот фабричный китайский бренд:
- триплекс HRB 7014CETA/P4TBT
- дуплекс HRB 7014CETA/P4TB
Приехали с паспортом измерений.
Для затравки ссылка. При желании конкурентов сами найдете.
http://world.taobao.com/item/4361299636 ... aLW#detail
- ukr-sasha
- Мастер
- Сообщения: 3401
- Зарегистрирован: 21 мар 2011, 07:47
- Репутация: 2181
- Настоящее имя: Украинец Александр Григорьевич
- Откуда: Киев, Украина
- Контактная информация:
Re: Замена подшипников шпинделя ISO40 с автосменой
Сами трупы сделали.Urec писал(а):Вообще натяг там регулируется. Я уже 2 раза подкладывал подаладочки.
- Urec
- Мастер
- Сообщения: 403
- Зарегистрирован: 23 окт 2012, 11:32
- Репутация: 92
- Настоящее имя: Георгий
- Откуда: г.Москва
- Контактная информация:
Re: Замена подшипников шпинделя ISO40 с автосменой
Он был перетянут. От руки не крутился. На пробных пусках на 500 об уже начал греться. До меня в него лазили. Собственно что мне оправдываться)
- ukr-sasha
- Мастер
- Сообщения: 3401
- Зарегистрирован: 21 мар 2011, 07:47
- Репутация: 2181
- Настоящее имя: Украинец Александр Григорьевич
- Откуда: Киев, Украина
- Контактная информация:
Re: Замена подшипников шпинделя ISO40 с автосменой
Хм...
Я пытаюсь помочь, а вы обижаетесь...

Я пытаюсь помочь, а вы обижаетесь...
- Urec
- Мастер
- Сообщения: 403
- Зарегистрирован: 23 окт 2012, 11:32
- Репутация: 92
- Настоящее имя: Георгий
- Откуда: г.Москва
- Контактная информация:
Re: Замена подшипников шпинделя ISO40 с автосменой
Нет что Вы! Это очень полезная информация) уже шарю, собственно что то подобное и искал